» » » Автоматизація пивоварні

Автоматизація пивоварні

08.07.2019

Замовник: ТОВ «ШУЛЬЦ-БРЕВЕРІ», м. Київ

2015 рік

Компанія Шульц спеціалізується на виробництві високоякісного пивоварного обладнання для ресторанів та пабів.

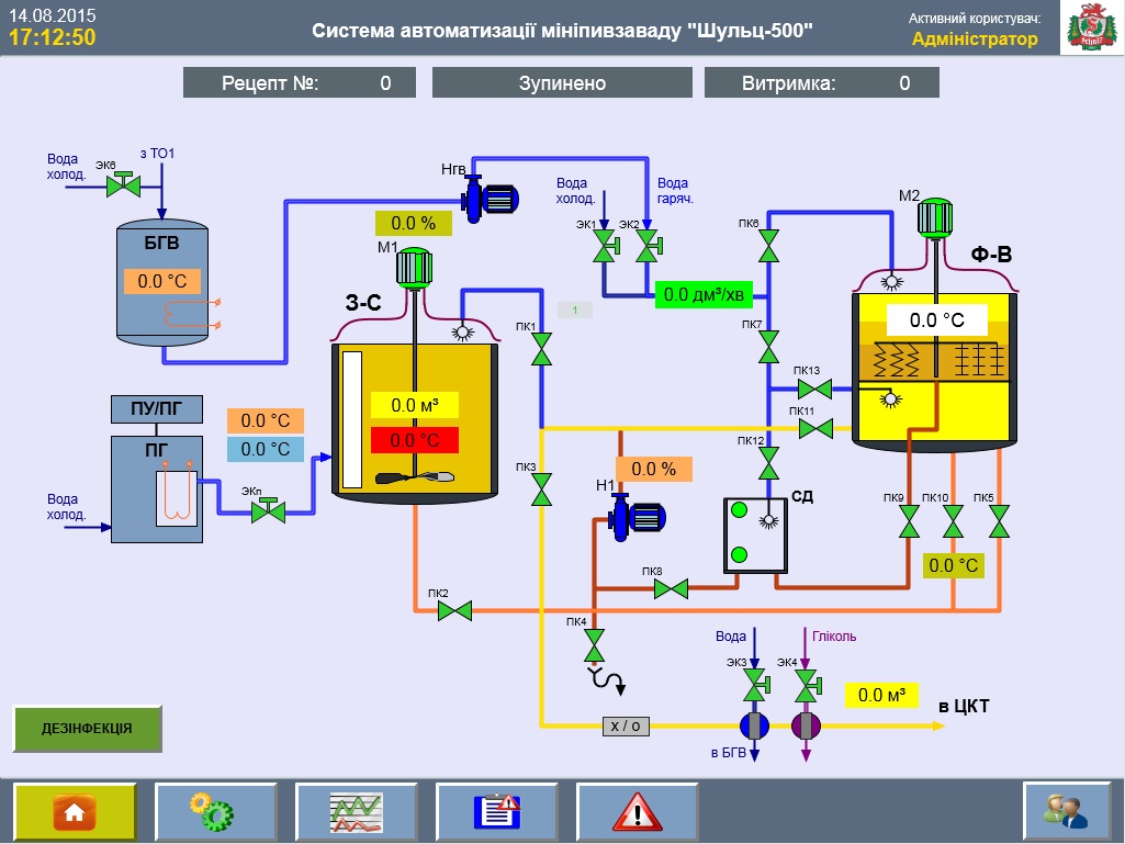
Мета реалізації проекту — автоматизація варильного відділення пивоварні Шульц-500. До складу варильного відділення входять:

  • заторно-сусловарочний котел (має мішалку)
  • фільрчан-вірпул (має мішалку)
  • насос сусла
  • парогенератор
  • теплообмінники
  • запірно-регулююча арматура (система трубопроводів і засувок з пневмоприводами).

Система призначена для керування і контролю процесу виробництва пива, візуальне спостереження за процесами, відображення робочих параметрів, температур і стану виконавчих механізмів на панелі оператора.

 
 

Використане обладнання:

Основні технічні характеристики:

Продуктивність при 8 ЦКТ, дозрівання 21 день 11425 л/міс.; 380 л/день
Займана площа 70 м2
Електроспоживання 62 кВт; 380 В; 50 Гц
Водопостачання 44,0 м3/міс; 1,5 м3/день
Водовідведення (каналізація) 32,0 м3/міс; 1,1 м3/день

Основні функції системи автоматизації:

Зберігання в базі з можливістю редагування не менше 10 рецептів пива.

Вхід в систему здійснюється за рівнями доступу (адміністратор, пивовар, …) з логіном і паролем для кожного користувача.

Архівація даних для можливості відстеження всієї необхідної інформації — хто, коли входив в систему, які були здійснені дії, аварії і т.д.

Система автоматизації передбачає можливість роботи в двох режимах — автоматичний і ручний (дублюючий).

Інтерфейс програми оператора: